Dashboard¶
Overview¶
The Dashboard providing an overview of the resource usage and running tasks' metrics. This document will show you every part of the dashboard.
Resource Overview¶
This part shows the overview of task amount which using GPU resource in your organization.

Resource Monitoring¶
Resource Monitoring show the overview of cpu and gpu metrics of your tasks and baremetal machines. 
Storage & Billing¶
The storage usage ane weakly billing of your organization shows in this part. 
Tokens¶
If you have any token usage by serverless api, it will show in this part. 
Warning
It is used for LLM only!
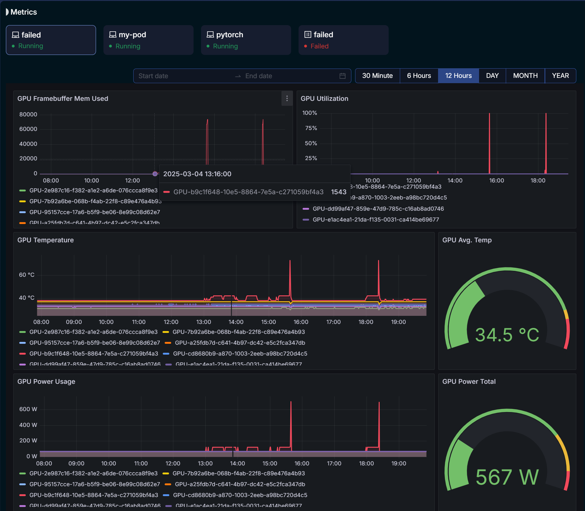
Metrics¶
All your tasks' metrics will show in this part, including cpu and gpu metrics. 
For more information or further assistance, visit our Support Page or contact our helpdesk.